3.8 KiB
| title |
|---|
| Keras with Matplotlib - Jupyter Notebook |
The jupyter.ipynb example demonstrates ClearML's automatic logging of code running in a Jupyter Notebook that uses Keras and Matplotlib.
The example does the following:
-
Trains a simple deep neural network on the Keras built-in MNIST dataset.
-
Builds a sequential model using a categorical cross entropy loss objective function.
-
Specifies accuracy as the metric, and uses two callbacks: a TensorBoard callback and a model checkpoint callback.
-
During script execution, creates a task named
notebook examplein theexamplesproject.
Scalars
The loss and accuracy metric scalar plots appear in SCALARS, along with the resource utilization plots, which are titled :monitor: machine.
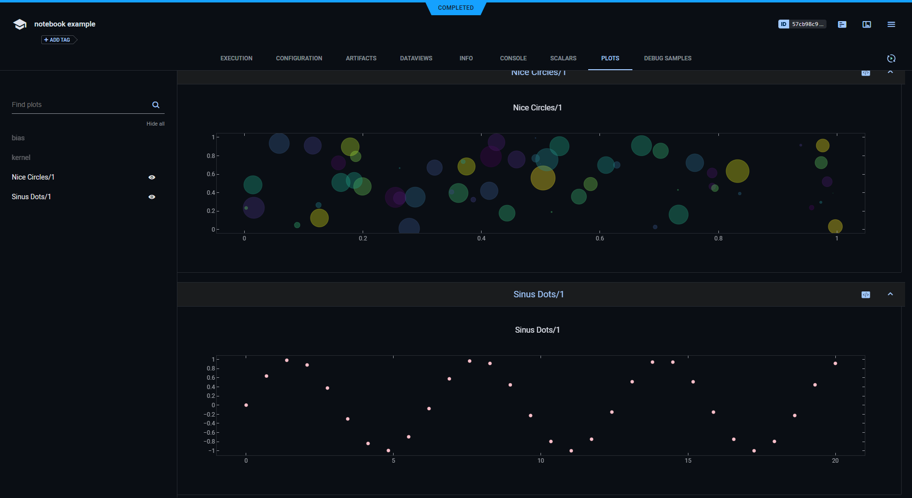
Plots
The example calls Matplotlib methods to create several sample plots, and TensorBoard methods to plot histograms for layer density. They appear in PLOTS.
Debug Samples
The example calls Matplotlib methods to log debug sample images. They appear in DEBUG SAMPLES.
Hyperparameters
ClearML automatically logs TensorFlow Definitions. A parameter dictionary is logged by connecting it to the Task, by
calling Task.connect().
task_params = {'num_scatter_samples': 60, 'sin_max_value': 20, 'sin_steps': 30}
task_params = task.connect(task_params)
Later in the Jupyter Notebook, more parameters are added to the dictionary.
task_params['batch_size'] = 128
task_params['nb_classes'] = 10
task_params['nb_epoch'] = 6
task_params['hidden_dim'] = 512
Parameter dictionaries appear in CONFIGURATION > HYPERPARAMETERS > General.
The TensorFlow Definitions appear in the TF_DEFINE subsection.
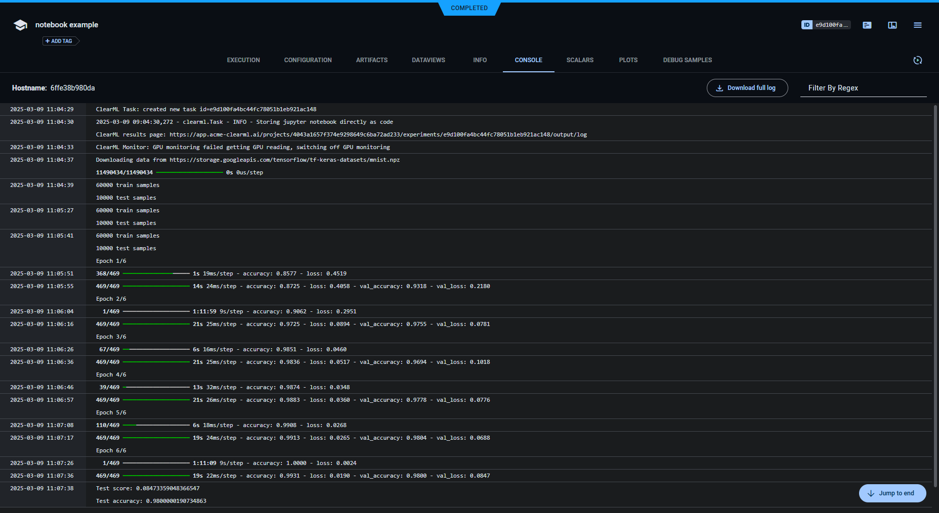
Console
Text printed to the console for training appears in CONSOLE.
Artifacts
Models created by the task appear in the task's ARTIFACTS tab. ClearML automatically logs and tracks models created using Keras.
The task info panel shows model tracking, including the model name and design in ARTIFACTS > Output Model.
Clicking on the model name takes you to the model's page, where you can view the model's details and access the model.

















