4.0 KiB
| title |
|---|
| VS Code |
:::important Enterprise Feature The VS Code application is available under the ClearML Enterprise plan. :::
The VS Code UI application allows you to launch a remote VS Code session on a machine that better meets resource needs. This feature provides a local link to access VS Code on a remote machine over a secure and encrypted SSH connection, letting you use the IDE as if you're running on the target machine itself.
The VS Code session is set up using a ClearML Agent. When configuring an app instance, select a queue, and the agent servicing that queue will download and launch the IDE on its machine. When the server setup is complete, the dashboard displays a link to access the VS Code session.
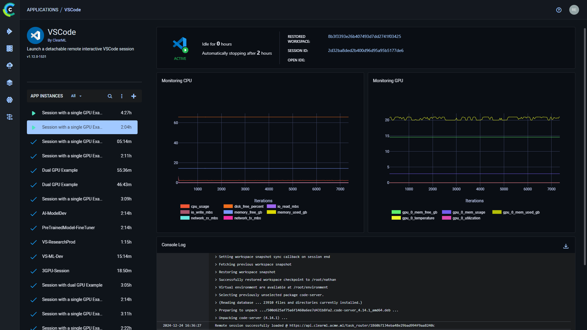
Once you have launched an app instance, you can view the following information in its dashboard:
- App status indicator
- Remote IDE is setting up
- Remote IDE is active
- Remote IDE is idle
- Remote IDE is stopped
- Open IDE - link to the IDE session
- Idle time
- Server's resources monitoring (CPU / GPU / vMem utilization)
- Console - The console log shows the instance's activity, including server setup progress, server status changes
VS Code App Instance Configuration
When configuring a new VS Code instance, you can fill in the required parameters or reuse the configuration of a previously launched instance.
Launch an app instance with the configuration of a previously launched instance using one of the following options:
- Cloning a previously launched app instance will open the instance launch form with the original instance's configuration prefilled.
- Importing an app configuration file. You can export the configuration of a previously launched instance as a JSON file when viewing its configuration.
The prefilled instance launch form can be edited before starting the new app instance.
To configure a new app instance, click Launch New
to open the app's instance launch form.
Configuration Options
- Import Configuration - Import an app instance configuration file. This will fill the instance launch form with the values from the file, which can be modified before launching the app instance
- Git - To access a git repository remotely, add git information.
- Repository
- Branch
- Commit
- Container
- Image - container image used to run the IDE in
- Docker arguments -
docker runarguments, as a single string
- Queue - The queue serviced by the ClearML Agent that will execute the VS Code session
- Maximum idle time (hours) - Maximum time of inactivity, after which the session will shut down. Configure idleness
definitions under
Advanced Options. - Advanced Options
- VSCode Version - VSCode code-server version to download
- VSCode additional extensions - Comma separated list of additional VSCode extensions to install (for example
ms-toolsai.jupyter,ms-python.python) - Idle Network Threshold (MB/s) - Throughput under which the session will be considered idle
- Idle CPU Threshold (%) - CPU utilization under which the session will be considered idle
- Idle GPU Threshold (%) - GPU utilization under which the session will be considered idle
- Export Configuration - Export the app instance configuration as a JSON file, which you can later import to create a new instance with the same configuration

