clearml-docs/docs/guides/frameworks/fastai/fastai_with_tensorboard.md
2025-03-05 16:38:02 +02:00

1.6 KiB

title
Fast.ai

The fastai_with_tensorboard_example.py example demonstrates the integration of ClearML into code that uses FastAI v1 and TensorBoard.

:::note FastAI V2 The ClearML repository also includes examples using FastAI v2. :::

The example code does the following:

  1. Trains a simple deep neural network on the fastai built-in MNIST dataset (see the fast.ai documentation).
  2. Uses the fastai LearnerTensorboardWriter callback, and ClearML automatically logs TensorBoard through the callback.
  3. During script execution, creates a task named fastai with tensorboard callback in the examples project.

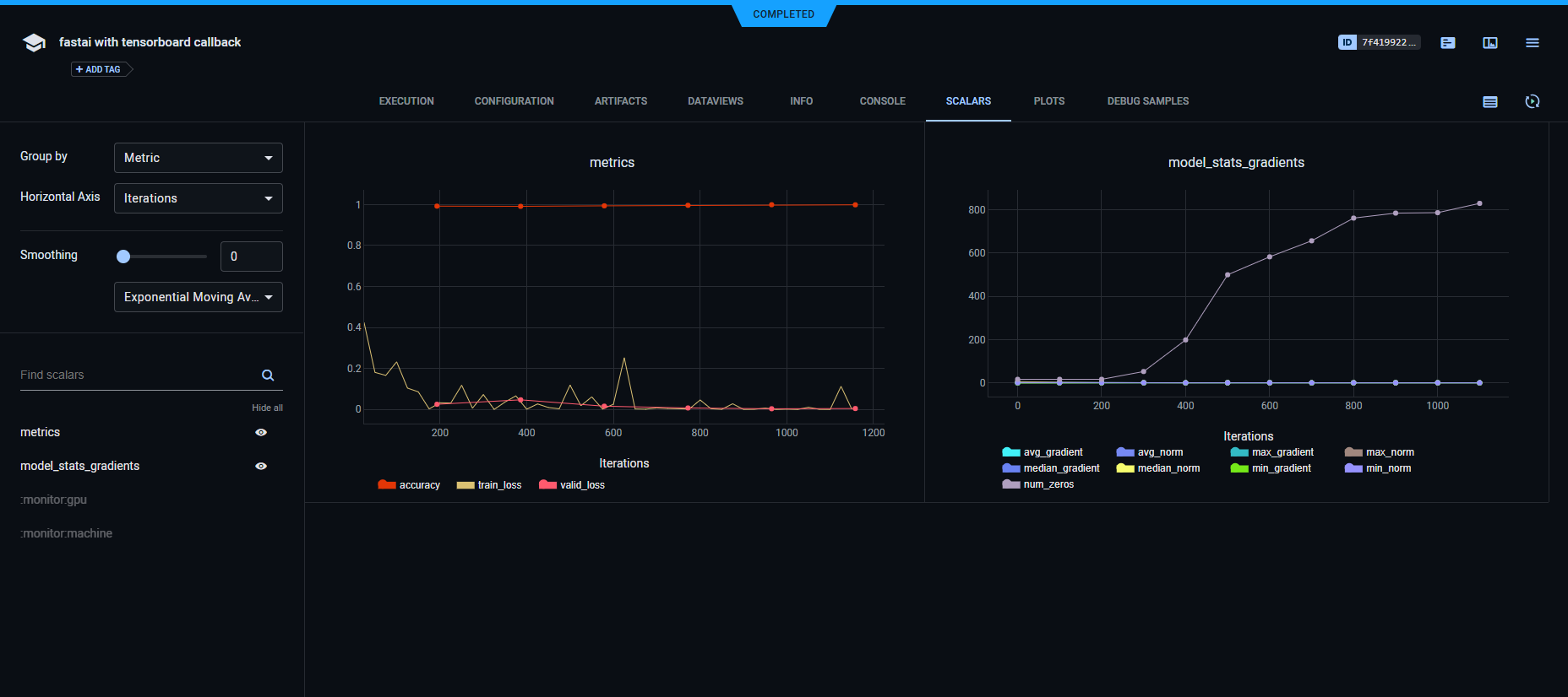
Scalars

ClearML automatically logs the histogram output to TensorBoard. They appear in PLOTS.

Scalars Scalars

Plots

Histograms output to TensorBoard. They appear in PLOTS.

Plots Plots

Logs

Text printed to the console for training progress, as well as all other console output, appear in CONSOLE.

Console Console