2.9 KiB
| title |
|---|
| Application Gateway |
The ClearML AI Application Gateway facilitates setting up secure, authenticated access to jobs running on your compute nodes from external networks (see application gateway installation for Kubernetes, Docker-Compose Self-Hosted Deployment or Docker-Compose Hosted Deploynment).
The Application Gateway table lets you monitor all active application gateway routers, as well as verify gateway functionality. The table shows each router’s:
- Name
- Externally accessible URL
- Test Status: The result of the most recent connectivity test
- Last Tested: The time the router was last tested
Click on a router to open its details panel, which includes:
-
Info: General router information
- Router details
- Uptime
- Last update time
- Router version
- Routed Tasks table: ClearML tasks currently available for access through the router
- Task name: Click to navigate to the task page
- Endpoint: Exposed application URL
- Owner: User who initiated the task
- Router details
-
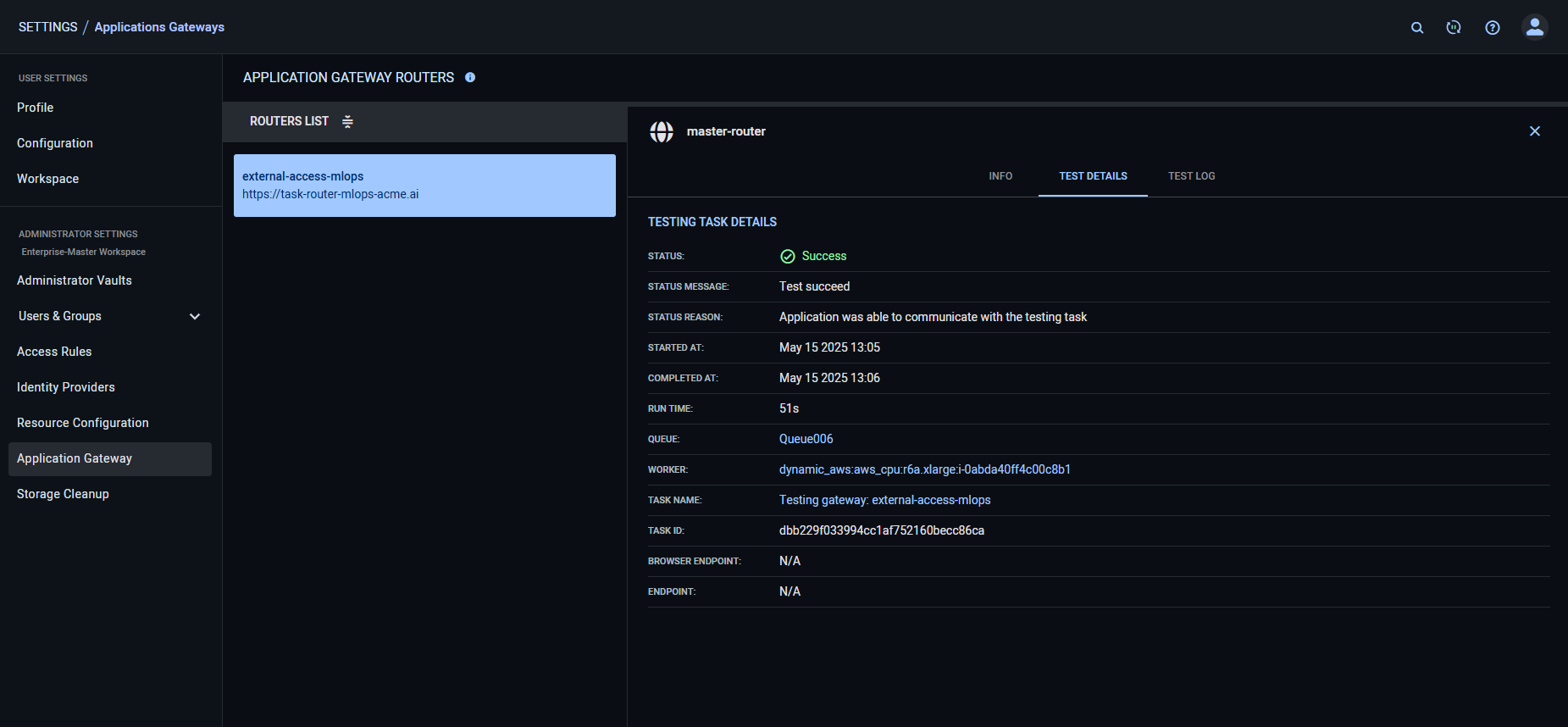
Test Details: Administrators can run a test to verify that a gateway is functioning correctly: Identifying routed tasks and creating accessible network endpoints for them. The test launches a small task in the target network (specified through the desired ClearML queue), and checks that the router successfully creates a route to that task, and routes the network traffic to it.
To run a test:
- Hover over the Test Details panel > Click Test
- Input a queue that is serviced by agents in the network environment the router should provide access to
- Click Test
:::note Testing is only supported when both the ClearML WebApp and the gateway endpoint are served over secure (HTTPS) protocols. :::
The Test Details tab displays:
- Status - Result of the most recent test
- Status message
- Status reason
- Started time
- Completed time
- Run time
- Queue - Queue where test task was enqueued for execution
- Worker - ClearML Agent that executed the test task
- Test Task name
- Task ID
- Browser endpoint
- Endpoint
-
Test log: Console output of the most recent router test.





