clearml-docs/docs/fundamentals/logger.md
2025-02-06 17:31:11 +02:00

6.3 KiB

title
Logger

The ClearML Logger class is used to report task results such as metrics, graphs, and debug samples. It is provided through the ClearML Task object.

A Logger object is used to do the following:

Types of Logged Results

ClearML supports four types of reports:

  • Text - Mostly captured automatically from stdout and stderr but can be logged manually.
  • Scalars - Time series data. X-axis is always a sequential number, usually iterations but can be epochs or others.
  • Plots - General graphs and diagrams, such as histograms, confusion matrices, line plots, and custom plotly charts.
  • Debug Samples - Images, audio, and videos. Can be reported per iteration.

Logged plots Logged plots

Automatic Reporting

ClearML automatically captures metrics reported to leading visualization libraries, such as TensorBoard and Matplotlib, with no additional code necessary.

In addition, ClearML captures and logs everything written to standard output, from debug messages to errors to library warning messages.

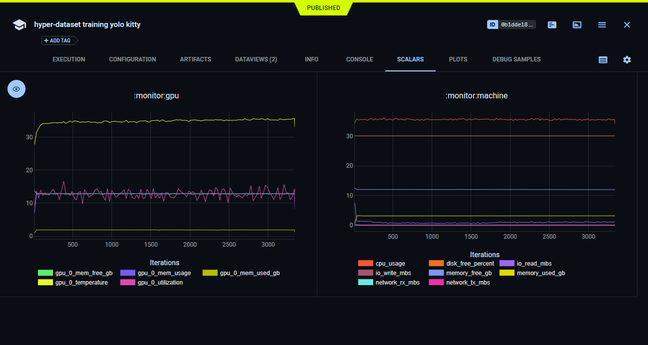
GPU, CPU, Memory, and Network information is also automatically captured.

CPU monitoring CPU monitoring

Supported Packages

Automatic Reporting Examples

Check out some of ClearML's automatic reporting examples for supported packages:

Manual Reporting

ClearML also supports manually reporting multiple types of metrics and plots, such as line plots, histograms, and even plotly charts.

The object used for reporting metrics is called logger and is obtained by calling Task.get_logger().

Media Reporting

ClearML also supports reporting media (such as audio, video and images) for every iteration. This section is mostly used for debugging. It's recommended to use artifacts for storing script outputs that would be used later on.

Only the last X results of each title / series are saved to prevent overloading the server. See details in Logger.report_media.

Logger reported images Logger reported images

Explicit Reporting Examples

Check out ClearML's explicit reporting examples for various types of results:

Logger Configuration

The Logger class provides methods to control aspects of ClearML's logging.

Upload Destination

Set the default storage URI for uploading debug samples using the Logger.set_default_upload_destination method. The debug samples are uploaded separately. A link to each sample is reported.

:::note DESTINATION STORAGE CREDENTIALS Credentials for the destination storage are specified in the ClearML configuration file. :::

Automatic Logging Settings

The Logger class provides methods for fine-tuning ClearML's automatic logging behavior with Matplotlib and Tensorboard. For example, use the Logger.matplotlib_force_report_non_interactive class method to control how matplotlib objects are logged. See the Logger.tensorboard_auto_group_scalars class method.

Set Default NaN and Inf Values

When you report metrics that include NaN or Inf values, ClearML logs them as 0 by default. You can specify different default values for NaN and Inf using the Logger.set_reporting_nan_value and the Logger.set_reporting_inf_value class methods respectively.