clearml-docs/docs/webapp/applications/apps_jupyter_lab.md
2025-02-10 10:17:24 +02:00

3.9 KiB

title
Jupyter Lab

:::important Enterprise Feature The Jupyter Lab application is available under the ClearML Enterprise plan. :::

The Jupyter Lab UI application allows you to launch a remote Jupyter Lab session on a machine that better meets resource needs. This feature provides a local link to access Jupyter Lab on a remote machine over a secure and encrypted SSH connection, letting you use the IDE as if you're running on the target machine itself.

The Jupyter Lab session is set up using a ClearML Agent. When configuring an app instance, select a queue, and the agent servicing that queue will download and launch the IDE on its machine. When the server setup is complete, the dashboard displays a link to access the Jupyter Lab session.

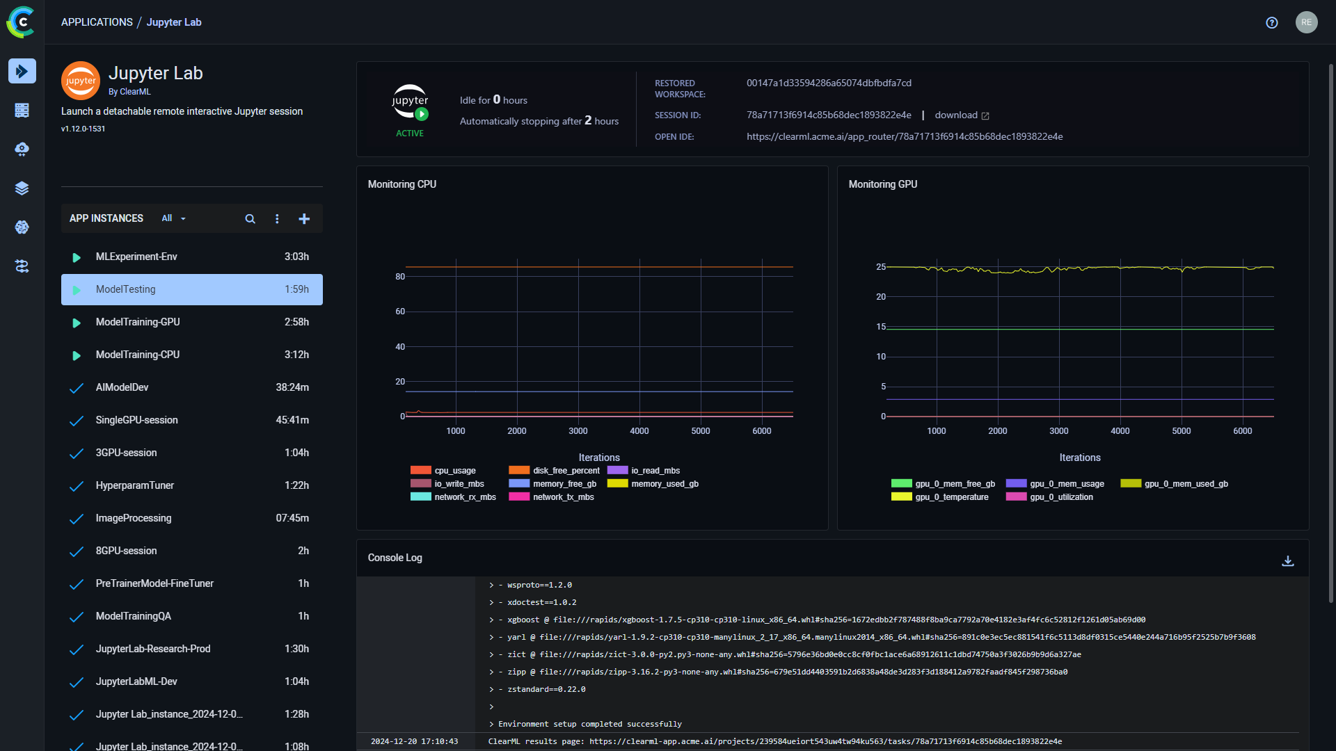
Once you have launched an app instance, you can view the following information in its dashboard:

  • App status indicator
    • Jupyter loading - Remote IDE is setting up
    • Jupyter active - Remote IDE is active
    • Jupyter idle - Remote IDE is idle
    • Jupyter stopped - Remote IDE is stopped
  • Open IDE - link to the IDE session
  • Idle time
  • Server's resources monitoring (CPU / GPU / vMem utilization)
  • Console - The console log shows the instance's activity, including server setup progress, server status changes

Jupyter Lab Dashboard Jupyter Lab Dashboard

Jupyter Lab Instance Configuration

When configuring a new Jupyter Lab instance, you can fill in the required parameters or reuse the configuration of a previously launched instance.

Launch an app instance with the configuration of a previously launched instance using one of the following options:

  • Cloning a previously launched app instance will open the instance launch form with the original instance's configuration prefilled.
  • Importing an app configuration file. You can export the configuration of a previously launched instance as a JSON file when viewing its configuration.

The prefilled instance launch form can be edited before starting the new app instance.

To configure a new app instance, click Launch New Add new to open the app's instance launch form.

Configuration Options

  • Import Configuration - Import an app instance configuration file. This will fill the instance launch form with the values from the file, which can be modified before launching the app instance
  • Git - To access a git repository remotely, add git information.
    • Repository
    • Branch
    • Commit
  • Container
    • Image - Container image used to run the IDE in
    • Docker arguments - docker run arguments, as a single string
  • Extra Packages - Extra Python packages to be installed
  • Queue - The queue serviced by the ClearML Agent that will execute the Jupyter Lab session
  • Maximum idle time (hours) - Maximum time of inactivity, after which the session will shut down. Configure idleness definitions under Advanced Options.
  • Advanced Options
    • Idle Network Threshold (MB/s) - Throughput under which the session will be considered idle
    • Idle CPU Threshold (%) - CPU utilization under which the session will be considered idle
    • Idle GPU Threshold (%) - GPU utilization under which the session will be considered idle
  • Export Configuration - Export the app instance configuration as a JSON file, which you can later import to create a new instance with the same configuration