Skip to content

By default, WG-Portal exposes Prometheus metrics on port 8787 if interface/peer statistic data collection is enabled.

Exposed Metrics

Metric Type Description
wireguard_interface_received_bytes_total gauge Bytes received through the interface.
wireguard_interface_sent_bytes_total gauge Bytes sent through the interface.
wireguard_peer_last_handshake_seconds gauge Seconds from the last handshake with the peer.
wireguard_peer_received_bytes_total gauge Bytes received from the peer.
wireguard_peer_sent_bytes_total gauge Bytes sent to the peer.
wireguard_peer_up gauge Peer connection state (boolean: 1/0).

Prometheus Config

Add following scrape job to your Prometheus config file:

# prometheus.yaml
scrape_configs:
  - job_name: wg-portal
    scrape_interval: 60s
    static_configs:
      - targets:
          - localhost:8787 # Change localhost to IP Address or hostname with WG-Portal

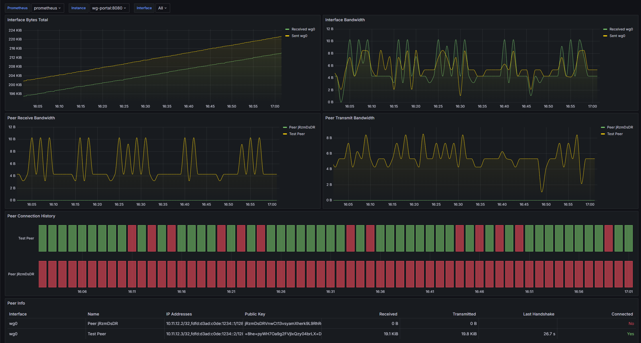
Grafana Dashboard

You may import dashboard.json into your Grafana instance.

Dashboard