Files
clearml-docs/docs/webapp/applications/apps_vscode.md
2023-12-19 19:42:03 +02:00

2.7 KiB

title
title
VS Code

:::important Enterprise Feature The VS Code application is available under the ClearML Enterprise plan :::

The VS Code UI application allows you to launch a remote VS Code session on a machine that better meets resource needs. This feature provides a local link to access VS Code on a remote machine over a secure and encrypted SSH connection, letting you use the IDE as if you're running on the target machine itself.

The VS Code session is set up using a ClearML Agent. When configuring an app instance, select a queue, and the agent servicing that queue will download and launch the IDE on its machine. When the server setup is complete, the dashboard displays a link to access the VS Code session.

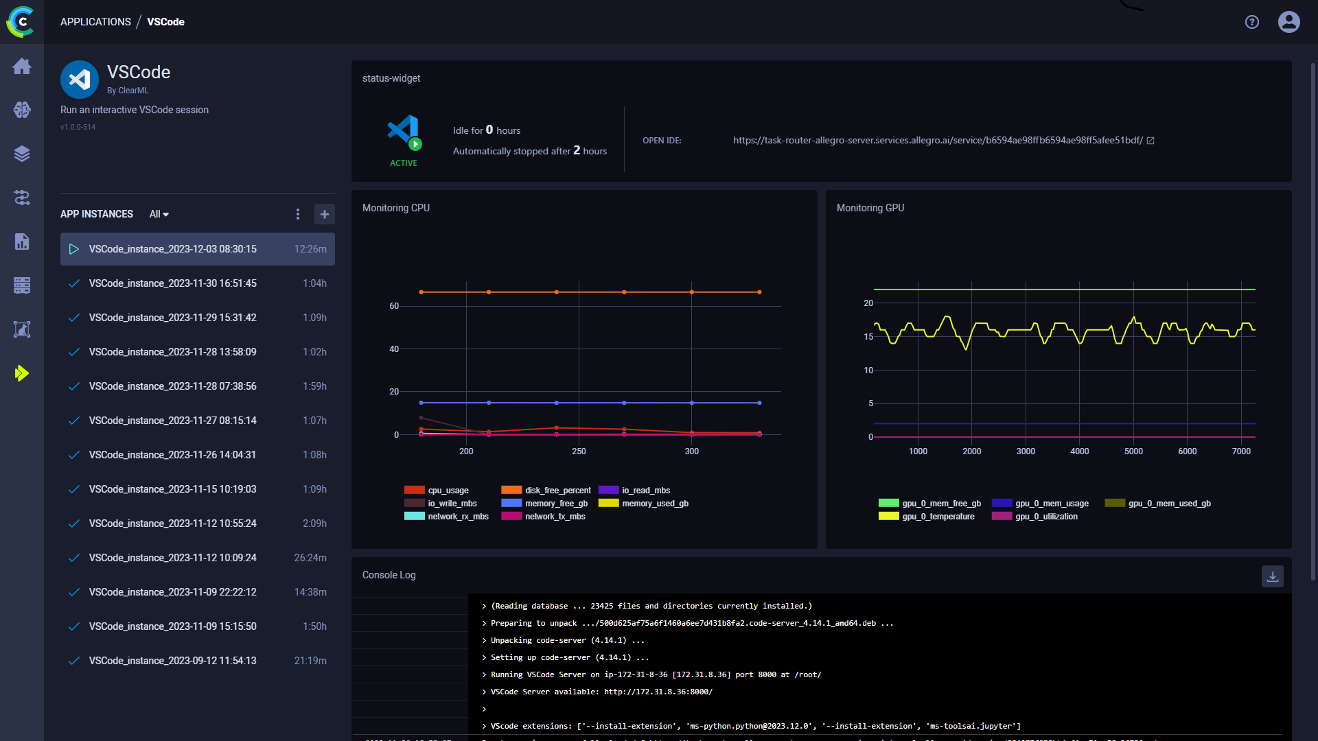
Once you have launched an app instance, you can view the following information in its dashboard:

  • App status indicator
    • VS Code loading - Remote IDE is setting up
    • VS Code active - Remote IDE is active
    • VS Code idle - Remote IDE is idle
    • VS Code stopped - Remote IDE is stopped
  • Open IDE - link to the IDE session
  • Idle time
  • Server's resources monitoring (CPU / GPU / vMem utilization)
  • Console - The console log shows the instance's activity, including server setup progress, server status changes

VS Code Dashboard

VS Code App Instance Configuration

  • Git - To access a git repository remotely, add git information.
    • Repository
    • Branch
    • Commit
  • Docker
    • Image - Docker image used to run the IDE in
    • Docker arguments - docker run arguments, as a single string
  • Queue - The queue serviced by the ClearML Agent that will execute the VS Code session
  • Maximum idle time (hours) - Maximum time of inactivity, after which the session will shut down. Configure idleness definitions under Advanced Options.
  • Advanced Options
    • VSCode Version - VSCode code-server version to download
    • VSCode additional extensions - Comma separated list of additional VSCode extensions to install (for example ms-toolsai.jupyter,ms-python.python)
    • Idle Network Threshold (MB/s) - Throughput under which the session will be considered idle
    • Idle CPU Threshold (%) - CPU utilization under which the session will be considered idle
    • Idle GPU Threshold (%) - GPU utilization under which the session will be considered idle