mirror of
https://github.com/clearml/clearml-docs
synced 2025-06-26 18:17:44 +00:00
1.7 KiB
1.7 KiB
title
| title |
|---|
| Model Deployment |
Model deployment makes trained models accessible for real-world applications. ClearML provides a comprehensive suite of tools for seamless model deployment, which supports features including:
- Version control
- Automatic updates
- Performance monitoring
ClearML's offerings optimize the deployment process while ensuring scalability and security. The solutions include:
- Model Deployment UI Applications (available under the Enterprise Plan) - The UI applications simplify deploying models as network services through secure endpoints, providing an interface for managing deployments--no code required. See more information about the following applications:
- Command-line Interface -
clearml-servingis a CLI for model deployment and orchestration. It supports integration with Kubernetes clusters or custom container-based solutions, offering flexibility for diverse infrastructure setups. For more information, see ClearML Serving.
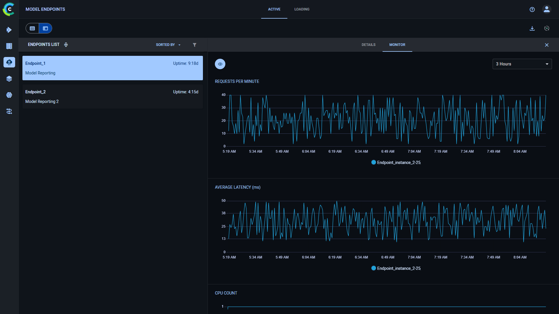
Model Endpoint Monitoring
All deployed models are displayed in a unified Model Endpoints list in the UI. This allows users to monitor endpoint activity and manage deployments from a single location.
For more information, see Model Endpoints.

