---
title: Tracking Experiments and Visualizing Results
---
While an experiment is running, and any time after it finishes, track it and visualize the results in the ClearML Web UI,
including:
* [Execution details](#execution-details) - Code, the base Docker image used for [ClearML Agent](../clearml_agent.md), output destination for artifacts, and the logging level.
* [Configuration](#configuration) - Hyperparameters, user properties, and configuration objects.
* [Artifacts](#artifacts) - Input model, output model, model snapshot locations, other artifacts.
* [General information](#general-information) - Information about the experiment, for example: the experiment start, create, and last update times and dates, user creating the experiment, and its description.
* [Console](#console) - stdout, stderr, output to the console from libraries, and ClearML explicit reporting.
* [Scalars](#scalars) - Metric plots.
* [Plots](#plots) - Other plots and data, for example: Matplotlib, Plotly, and ClearML explicit reporting.
* [Debug samples](#debug-samples) - Images, audio, video, and HTML.
## Viewing Modes
The ClearML Web UI provides two viewing modes for experiment details:
* The info panel
* Full screen details mode.
Both modes contain all experiment details. When either view is open, switch to the other mode by clicking
(**View in experiments table / full screen**), or clicking
(**menu**) > **View in experiments
table / full screen**.
### Info Panel
The info panel keeps the experiment table in view so that [experiment actions](webapp_exp_table.md#experiment-actions)
can be performed from the table (as well as the menu in the info panel).
View a screenshot

### Full Screen Details View
The full screen details view allows for easier viewing and working with experiment tracking and results. The experiments
table is not visible when the full screen details view is open. Perform experiment actions from the menu.
View a screenshot

## Execution
An experiment's **EXECUTION** tab of lists the following:
* Source code
* Uncommitted changes
* Installed Python packages
* Container details
* Output details
In full-screen mode, the source code and output details are grouped in the **DETAILS** section.
### Source Code
The Source Code section of an experiment's **EXECUTION** tab includes:
* The experiment's repository
* Commit ID
* Script path
* Working directory

### Uncommitted Changes
ClearML displays the git diff of the experiment in the Uncommitted Changes section.

### Installed Packages
The Installed Packages section lists the experiment's installed Python packages and their versions.

### Container
The Container section list the following information:
* Image - a pre-configured Docker that ClearML Agent will use to remotely execute this experiment (see [Building Docker containers](../clearml_agent.md#exporting-a-task-into-a-standalone-docker-container))
* Arguments - add Docker arguments
* Setup shell script - a bash script to be executed inside the Docker before setting up the experiment's environment

### Output
The Output details include:
* The output destination used for storing model checkpoints (snapshots) and artifacts (see also, [default_output_uri](../configs/clearml_conf.md#config_default_output_uri)
in the configuration file, and `output_uri` in [`Task.init`](../references/sdk/task.md#taskinit) parameters).
* The logging level for the experiment, which uses the standard Python [logging levels](https://docs.python.org/3/howto/logging.html#logging-levels).

## Configuration
All parameters and configuration objects appear in the **CONFIGURATION** tab.
### Hyperparameters
:::important
In older versions of ClearML Server, the **CONFIGURATION** tab was named **HYPER PARAMETERS**, and it contained all parameters. The renamed tab contains a **HYPER PARAMETER** section, and subsections for hyperparameter groups.
:::
Hyperparameters are grouped by their type and appear in **CONFIGURATION** **>** **HYPER PARAMETERS**.
#### Command Line Arguments
The **Args** parameter group shows automatically logged `argparse` arguments, and all older experiments parameters, except
TensorFlow Definitions. Hover over a parameter, and the type, description, and default value appear, if they were provided.

#### Environment Variables
If the `CLEARML_LOG_ENVIRONMENT` variable was set, the **Environment** group will show environment variables (see [this FAQ](../faq.md#track-env-vars)).

#### Custom Parameter Groups
Custom parameter groups show parameter dictionaries if the parameters were connected to the Task, using the `Task.connect` method,
with a `name` argument provided.

#### TensorFlow Definitions
The **TF_DEFINE** parameter group shows automatic TensorFlow logging.

Once an experiment is run and stored in **ClearML Server**, any of these hyperparameters can be [modified](webapp_exp_tuning.md#modifying-experiments).
### User Properties
User properties allow to store any descriptive information in a key-value pair format. They are editable in any experiment,
except experiments whose status is *Published* (read-only).

### Configuration Objects
ClearML tracks experiment (Task) model configuration objects, which appear in **Configuration Objects** **>** **General**.
These objects include those that are automatically tracked, and those connected to a Task in code (see [Task.connect_configuration](../references/sdk/task.md#connect_configuration)).

ClearML supports providing a name for a Task model configuration object (see the `name`
parameter in [`Task.connect_configuration`](../references/sdk/task.md#connect_configuration)).

:::important
In older versions of **ClearML Server**, the Task model configuration appeared in the **ARTIFACTS** tab, **MODEL CONFIGURATION** section. Task model configurations now appear in the **Configuration Objects** section, in the **CONFIGURATION** tab.
:::
## Artifacts
Artifacts tracked in an experiment appear in the **ARTIFACTS** tab, and include models and other artifacts.
Artifacts location is stored in the `FILE PATH` field.
The UI provides locally stored artifacts with a 'copy to clipboard' action (
)
to facilitate local storage access (since web applications are prohibited from accessing the local disk for security reasons).
The UI provides Network hosted (e.g. https://, s3:// etc. URIs) artifacts with a download action (
)
to retrieve these files.
### Models
The input and output models appear in the **ARTIFACTS** tab. Models are associated with the experiment, but to see further model details,
including design, label enumeration, and general information, go to the **MODELS** tab, by clicking the model name, which is a hyperlink to those details.
**To retrieve a model:**
1. In the **ARTIFACTS** tab **>** **MODELS** **>** **Input Model** or **Output Model**, click the model name hyperlink.
1. In the model details **>** **GENERAL** tab **>** **MODEL URL**, either:
* Download the model
, if it is stored in remote storage.
* Copy its location to the clipboard
,
if it is in a local file.

### Other Artifacts
Other artifacts, which are uploaded but not dynamically tracked after the upload, appear in the **OTHER** section.
They include the file path, file size, and hash.
**To retrieve Other artifacts:**
In the **ARTIFACTS** tab **>** **OTHER** **>** Select an artifact **>** Either:
* Download the artifact
, if it is stored in remote storage.
* Copy its location to the clipboard
,
if it is in a local file.

## General Information
General experiment details appear in the **INFO** tab. This includes information describing the stored experiment:
* The parent experiment
* Project name
* Creation, start, and last update dates and times
* User who created the experiment
* Experiment state (status)
* Whether the experiment is archived
* Runtime properties - Information about the machine running the experiment, including:
* Operating system
* CUDA driver version
* Number of CPU cores
* Number of GPUs
* CPU / GPU type
* Memory size
* Host name
* Processor
* Python version

## Experiment Results
### Console
The complete experiment log containing everything printed to stdout and stderr appears in the **CONSOLE** tab. The full log
is downloadable. To view the end of the log, click **Jump to end**.
View a screenshot

### Scalars
All scalars that ClearML automatically logs, as well as those explicitly reported in code, appear in **RESULTS** **>**
**SCALARS**. Scalar values are presented as time series line chart. To see the series for a metric in high resolution,
view it in full screen mode by hovering over the graph and clicking
.
:::info Full Screen Refresh
Scalar graphs in full screen mode do not auto-refresh. Click
to update the graph.
:::
#### Scalar Plot Tools
Use the scalar tools to improve analysis of scalar metrics. In the info panel, click
to use the tools. In the full screen details view, the tools
are on the left side of the window. The tools include:
* **Group by** - Select one of the following:
* **Metric** - All variants for a metric on the same plot
View a screenshot

* **None** - Group by metric and variant (individual metric-variant plots).
View a screenshot

* Show / hide plots - Click **HIDE ALL**, and then click
on those you want to see.
* **Horizontal axis** modes (scalars, only) - Select one of the following:
* **ITERATIONS**
* **RELATIVE** - Time since experiment began
* **WALL** - Local clock time
* Curve smoothing (scalars, only) - In **Smoothing** **>** Move the slider or type a smoothing factor between **0** and **0.999**.
See additional [plot controls](#plot-controls) below.
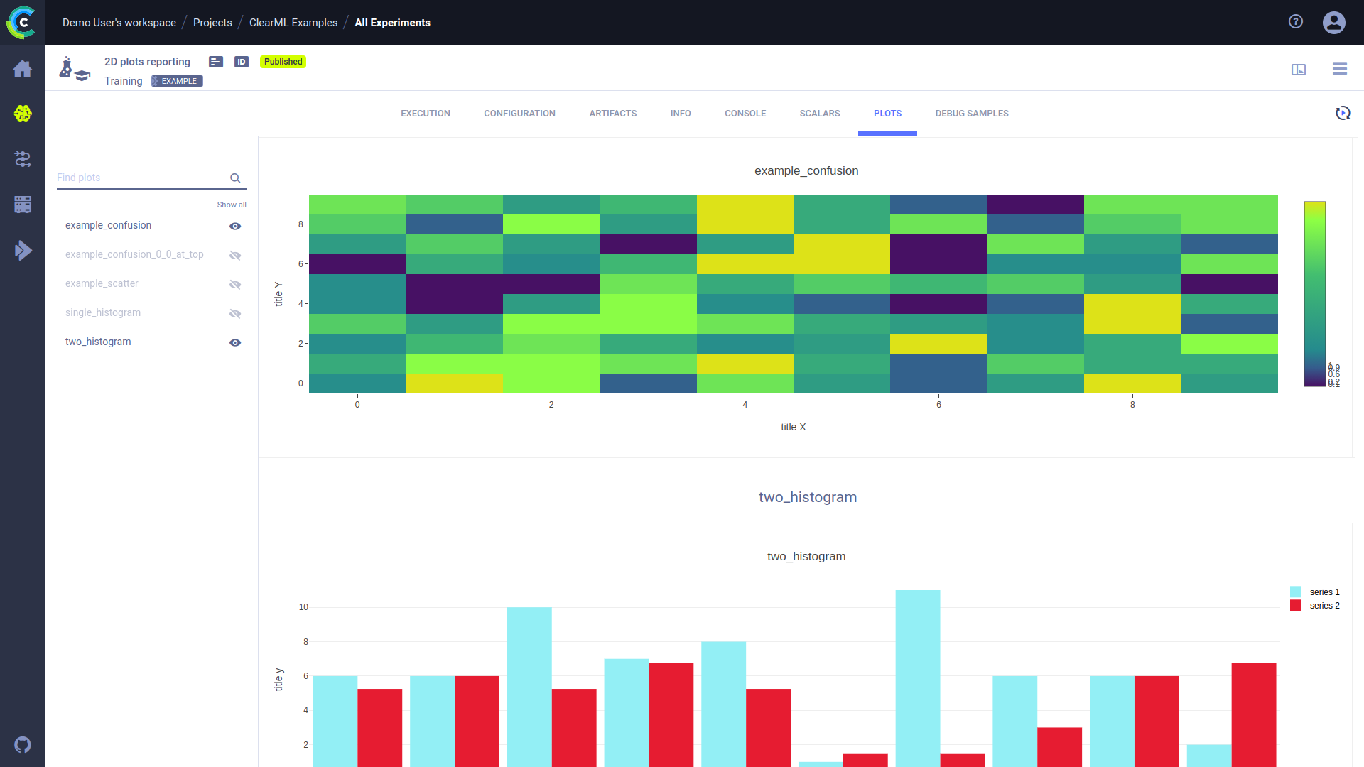
### Plots
Non-time-series plots appear in **RESULTS** **>** **PLOTS**. These include data reported by libraries, visualization
tools, and ClearML explicit reporting. These may include 2D and 3D plots, tables (Pandas and CSV files), and Plotly plots.
Individual plots can be shown / hidden or filtered by title.

#### Plot Controls
The table below lists the plot controls which may be available for any plot (in the **SCALARS** and **PLOTS** tabs).
These controls allow you to better analyze the results. Hover over a plot, and the controls appear.
|Icon|Description|
|---|---|
|
| Download plots as PNG files. |
|
| Pan around plot. Click
, click the plot, and then drag. |
|
| To examine an area, draw a dotted box around it. Click
and then drag. |
|
| To examine an area, draw a dotted lasso around it. Click
and then drag. |
|
| Zoom into a section of a plot. Zoom in - Click
and drag over a section of the plot. Reset to original scale - Click
. |
|
| Zoom in. |
|
| Zoom out. |
|
| Reset to autoscale after zooming (
,
, or
). |
|
| Reset axes after a zoom. |
|
| Show / hide spike lines. |
|
| Show the closest data point on hover, including horizontal and vertical axes values. Click
and then hover over a series on the plot. |
|
| Compare data on hover. Click
and then hover over the plot. |
|
| Switch to logarithmic view. |
|
| Hide / show the legend. |
|
| Download plot data as a JSON file. |
|
| Download plot data as a CSV file. |
|
| Expand plot to entire window. When used with scalar graphs, full screen mode displays plots with all data points, as opposed to an averaged plot |
|
| Refresh scalar graphs in full screen mode to update it |
#### 3D Plot Controls
|Icon|Description|
|---|---|
|
| Switch to orbital rotation mode - rotate the plot around its middle point. |
|
| Switch to turntable rotation mode - rotate the plot around its middle point while constraining one axis |
|
| Reset axes to default position. |
### Debug Samples
View debug samples by metric at any iteration. The most recent iteration appears first.

Use the viewer / player to inspect images, audio, video samples and do any of the following:
* Move to the same sample in a different iteration (move the iteration slider).
* Show the next or previous iteration's sample.
* Download the file
.
* Zoom.
* View the sample's iteration number, width, height, and coordinates.

**To view debug samples:**
1. Click the **DEBUG SAMPLES** tab. The most recent iteration appears at the top.
1. Locate debug samples by doing the following:
* Filter by metric. In the **Metric** list, choose a metric.
* Show other iterations. Click
(Older images),
(New images),
or
(Newest images).
**To view a debug sample in the viewer / player:**
1. Click the debug sample click the thumbnail.
1. Do any of the following:
* Move to the same sample in another iteration - Move the slider, or click **<** (previous) or **>** (next).
* Download the file - Click
.
* Zoom
* For images, locate a position on the sample - Hover over the sample and the X, Y coordinates appear in the legend below the sample.
## Tagging Experiments
Tags are user-defined, color-coded labels that can be added to experiments (and models), allowing to easily identify and
group experiments. Tags can show any text. For example, add tags for the type of remote machine experiments were executed
on, label versions of experiments, or apply team names to organize experimentation.
* To add tags and change tag colors:
1. Click the experiment **>** Hover over the tag area **>** **+ADD TAG** or
(menu)
1. Do one of the following:
* Add a new tag - Type the new tag name **>** **(Create New)**.
* Add an existing tag - Click a tag.
* Change a tag's colors - Click **Tag Colors** **>** Click the tag icon **>** **Background** or **Foreground** **>** Pick a color **>** **OK** **>** **CLOSE**.
* To remove a tag - Hover over the tag **>** **X**.
## Locating the Experiment (Task) ID
* In the info panel, in the top area, to the right of the Task name, click **ID**. The Task ID appears.