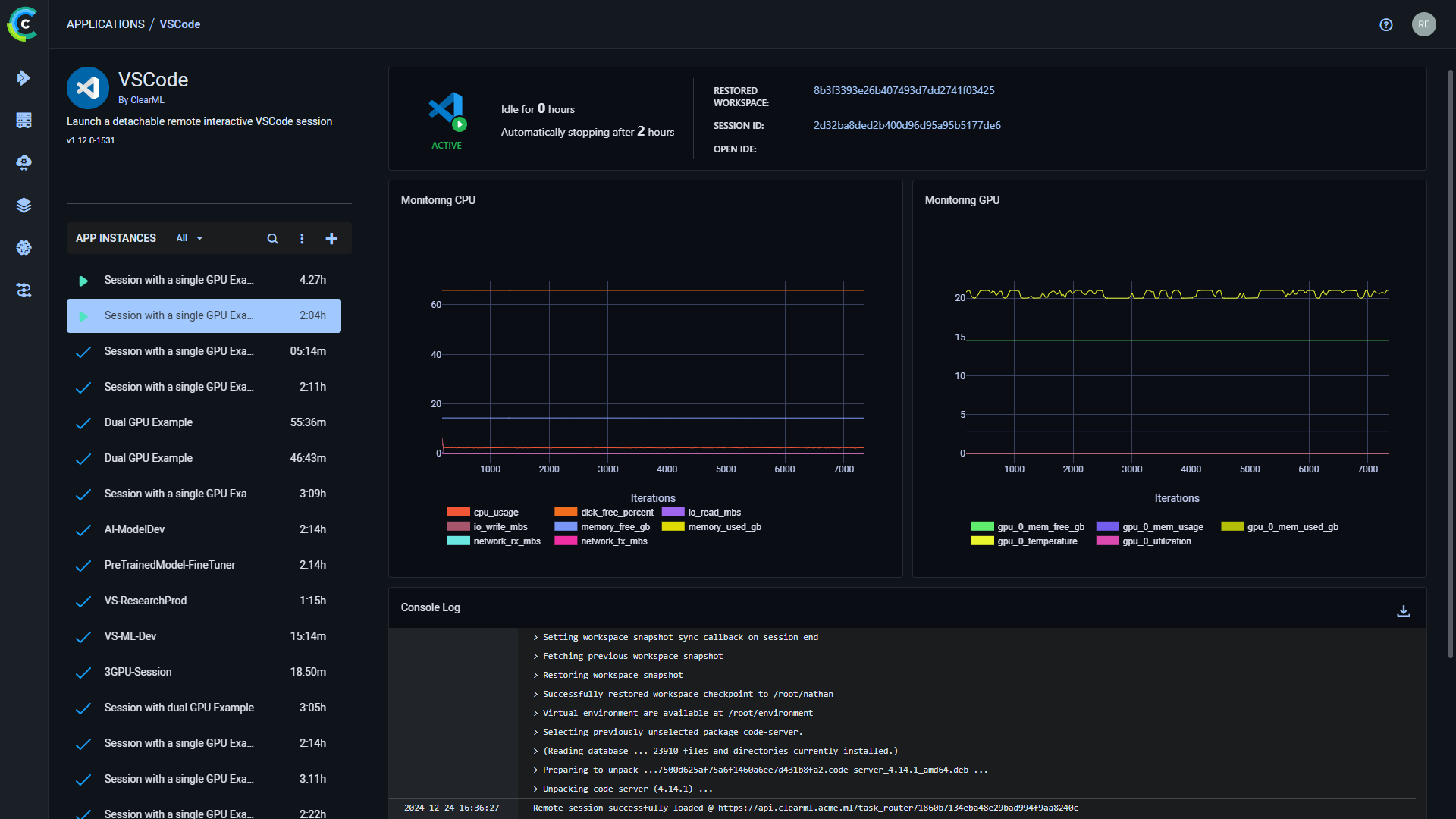
--- title: VS Code --- :::important Enterprise Feature The VS Code application is available under the ClearML Enterprise plan. ::: The VS Code UI application allows you to launch a remote VS Code session on a machine that better meets resource needs. This feature provides a local link to access VS Code on a remote machine over a secure and encrypted SSH connection, letting you use the IDE as if you're running on the target machine itself. The VS Code session is set up using a [ClearML Agent](../../clearml_agent.md). When configuring an app instance, select a queue, and the agent servicing that queue will download and launch the IDE on its machine. When the server setup is complete, the dashboard displays a link to access the VS Code session. Once you have launched an app instance, you can view the following information in its dashboard: * App status indicator * VS Code loading - Remote IDE is setting up * VS Code active - Remote IDE is active * VS Code idle - Remote IDE is idle * VS Code stopped - Remote IDE is stopped * Open IDE - link to the IDE session * Idle time * Server's resources monitoring (CPU / GPU / vMem utilization) * Console - The console log shows the instance's activity, including server setup progress, server status changes ![VS Code Dashboard](../../img/apps_vs_code.png#light-mode-only) ![VS Code Dashboard](../../img/apps_vs_code_dark.png#dark-mode-only) ## VS Code App Instance Configuration When configuring a new VS Code instance, you can fill in the required parameters or reuse the configuration of a previously launched instance. Launch an app instance with the configuration of a previously launched instance using one of the following options: * Cloning a previously launched app instance will open the instance launch form with the original instance's configuration prefilled. * Importing an app configuration file. You can export the configuration of a previously launched instance as a JSON file when viewing its configuration. The prefilled instance launch form can be edited before starting the new app instance. To configure a new app instance, click `Launch New` Add new to open the app's instance launch form. ### Configuration Options * **Import Configuration** - Import an app instance configuration file. This will fill the instance launch form with the values from the file, which can be modified before launching the app instance * **Git** - To access a git repository remotely, add git information. * Repository * Branch * Commit * **Container** * Image - container image used to run the IDE in * Docker arguments - `docker run` arguments, as a single string * **Queue** - The queue serviced by the ClearML Agent that will execute the VS Code session * **Maximum idle time** (hours) - Maximum time of inactivity, after which the session will shut down. Configure idleness definitions under `Advanced Options`. * **Advanced Options** * VSCode Version - VSCode code-server version to download * VSCode additional extensions - Comma separated list of additional VSCode extensions to install (for example `ms-toolsai.jupyter,ms-python.python`) * Idle Network Threshold (MB/s) - Throughput under which the session will be considered idle * Idle CPU Threshold (%) - CPU utilization under which the session will be considered idle * Idle GPU Threshold (%) - GPU utilization under which the session will be considered idle * **Export Configuration** - Export the app instance configuration as a JSON file, which you can later import to create a new instance with the same configuration