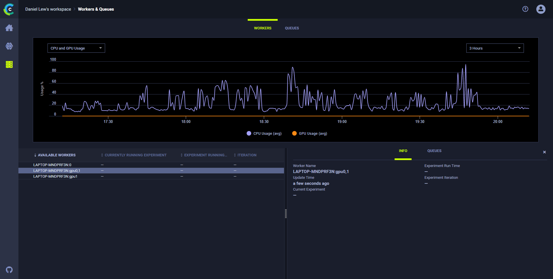
--- title: Workers and Queues --- With the **Workers and Queues** page, users can: * Monitor resources (CPU and GPU, memory, video memory, and network usage) used by the experiments / Tasks that workers execute * View workers and the queues they listen to * Create and rename queues; delete empty queues; monitor queue utilization * Reorder, move, and remove experiments from queues ## Resources utilization **To monitor resource utilization:** 1. In the **WORKERS** tab, click a worker. The chart refreshes showing resource utilization over time for that worker. The worker **INFO** slides open, showing information about the worker: * Name * Current experiment * Current runtime * Last iteration * Last update time. 1. Select a metric and time frame: 1. In the list of resources (top left side), select **CPU and GPU Usage**, **Memory Usage**, **Video Memory Usage**, or **Network Usage**. 1. In the period list (top right side), select **3 Hours**, **6 Hours**, **12 Hours**, **1 Day**, **1 Week**, or **1 Month**. ![image](../img/4000.png) ## Worker utilization Optimize worker use by monitoring worker utilization in the **Workers** tab. **To monitor worker utilization:** * Open the **Workers** tab in the **Workers & Queues** page. The worker utilization chart appears. Hover over any data point and see average workers and total workers. ## Queue utilization **To monitor all queues:** * Open the **Queues** tab in the **Workers & Queues** page. The queue utilization chart appears and shows average wait time (seconds) and number of experiments queued for all queues. * Hover over any data point and see average wait time and number of experiments. ![image](../img/4100.png) **To monitor a queue:** 1. In the queues list (below the plot on the left), click a queue. 1. The chart refreshes, showing metrics for the selected queue. The info panel slides open with two tabs: 1. To see the enqueued experiments on the queue, click the **EXPERIMENTS** tab. 2. To view information about the workers listening to the queue, click the **WORKERS** tab. ## Queue management In the **Queues** tab, do any of the following: * Create a queue - Click **+ NEW QUEUE** (top right) **>** Type a queue name **>** **CREATE**. * Do either of the following by clicking a queue in the queues list (lower right): * Rename a queue - Click **RENAME** > Type a queue name **>** **RENAME**, or click **DELETE**. * Delete a queue - Click **Delete**. * Do any of the following by right clicking an experiment in a queue's **EXPERIMENTS** tab (lower right): * Reorder experiments in a queue - Drag an experiment to a new position in the queue, or click Menu button (menu) and then select **Move to top** or **Move to bottom**. * Move to a new queue - Click Menu button (menu) **>** **Move to queue...** **>** Select a queue **>** **ENQUEUE**. * Remove an experiment - Click Menu button (menu) **>** **Move to queue...** **>** Select a queue **>** **ENQUEUE**.